WEBAPP QUẢN LÝ TUYỂN DỤNG
💡 Tuyển nhanh – Giao tiếp tức thì – Ra quyết định trong một nhịp Chat

Trong thời đại tốc độ là sức mạnh, WebApp Quản lý Tuyển dụng ra đời như một trợ lý nhân sự thông minh, giúp doanh nghiệp và đơn vị hành chính tự động hóa toàn bộ quy trình tuyển dụng, từ tiếp nhận hồ sơ, phỏng vấn, thử việc đến đánh giá hiệu suất.
Điểm khác biệt tạo nên đẳng cấp của hệ thống này chính là tích hợp trực tiếp với Google Chat (dành cho tài khoản doanh nghiệp Google Workpage) – nơi thông tin không còn “đợi cập nhật”, mà chạy đến bạn ngay khi sự kiện xảy ra.
🧭 1. Tổng quan tuyển dụng – Thông tin sống, ra quyết định tức thì
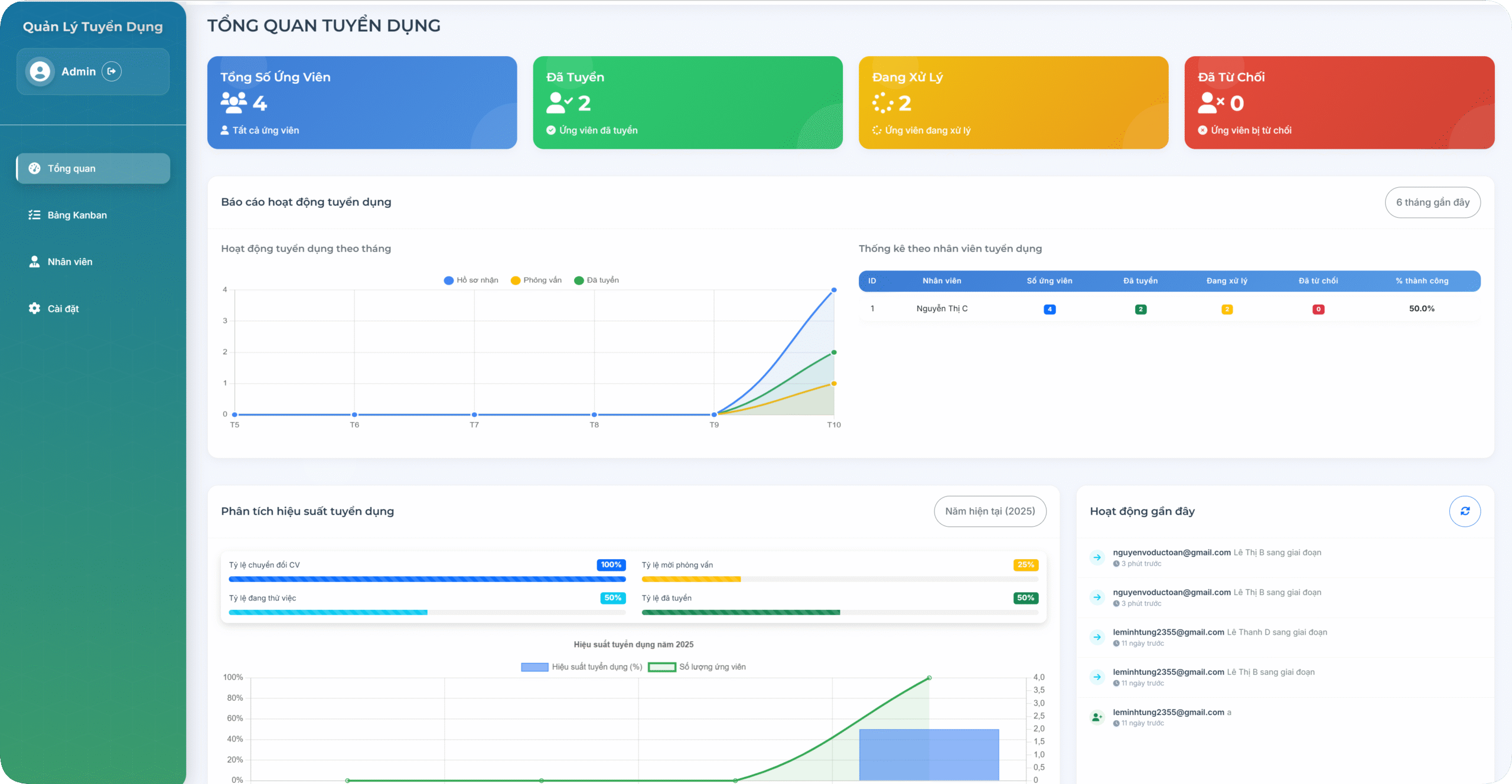
Toàn bộ dữ liệu tuyển dụng được trình bày sinh động qua biểu đồ và thống kê trực quan:
-
Tổng số ứng viên, tỷ lệ trúng tuyển, năng suất nhân viên.
-
Báo cáo động theo tháng, theo phòng ban, theo người phụ trách.
-
Cập nhật theo thời gian thực – không còn cảnh “xin file Excel mới nhất”.
🎯 2. Bảng Kanban – Tuyển dụng như điều hành dự án
Mỗi giai đoạn tuyển dụng là một cột trong bảng Kanban hiện đại:
Hồ sơ mới → Phỏng vấn → Thử việc → Đã tuyển → Đã từ chối
Ứng viên được kéo – thả dễ dàng, hiển thị rõ thông tin, người phụ trách, vị trí và trạng thái.
Mọi thao tác đều mượt mà, trực quan, như chơi nhưng vẫn chuẩn chuyên nghiệp.
👥 3. Hiệu suất nhân viên – Số liệu không nói dối
Trang quản lý nhân viên hiển thị:
-
Tỷ lệ thành công, số lượng ứng viên, thời gian xử lý trung bình.
-
Biểu đồ hiệu suất và biểu đồ radar giúp đánh giá năng lực rõ ràng, minh bạch.
-
Dữ liệu định lượng phục vụ KPI, khen thưởng, điều phối nguồn lực.
⚙️ 4. Cài đặt linh hoạt – Tùy chỉnh cho mọi tổ chức
-
Chọn ngôn ngữ, múi giờ, định dạng ngày giờ theo chuẩn tổ chức.
-
Giao diện Sáng / Tối / Theo hệ thống – cá nhân hóa trải nghiệm người dùng.
-
Tự động sao lưu dữ liệu hàng tuần và gửi thông báo qua email – an toàn tuyệt đối.
💬 5. Google Chat – Trái tim của quy trình tuyển dụng số 🚀 (dành cho tài khoản doanh nghiệp Google Workpage)
Đây chính là điểm bùng nổ khiến WebApp trở nên khác biệt:
Google Chat không chỉ là kênh nhắn tin – mà là trung tâm điều phối toàn bộ quy trình tuyển dụng.
-
Khi có ứng viên mới, chuyển giai đoạn, hay được tuyển chính thức, hệ thống tự động “bắn tin” trực tiếp lên Google Chat.
-
Tin nhắn hiển thị tên ứng viên, vị trí, giai đoạn, người phụ trách và liên kết truy cập hồ sơ ngay lập tức.
-
HR, lãnh đạo, phòng ban liên quan đều nhận được thông báo realtime, không cần mở phần mềm hay check email.
💥 Tất cả đều diễn ra trong Google Chat – nơi đội ngũ của bạn vốn đã làm việc hằng ngày.
Ứng viên vừa chuyển sang giai đoạn “Phỏng vấn”?
→ Chat ping ngay!Sếp cần biết ai đã tuyển xong hôm nay?
→ Tin nhắn tự động gửi trong vòng 1 giây.
Google Chat biến quy trình tuyển dụng thành một cuộc trò chuyện sống động, nhanh, gọn và thông minh.
Không chờ đợi – không bỏ sót – không mất nhịp.
🌱 6. Giá trị mang lại
✅ Tự động hóa toàn bộ quy trình tuyển dụng.
✅ Cập nhật realtime qua Google Chat – không cần mở hệ thống.
✅ Dễ dàng quản lý, phân tích, và ra quyết định dựa trên dữ liệu thật.
✅ Phù hợp cho trường học, doanh nghiệp, cơ quan hành chính công trong lộ trình chuyển đổi số nhân sự.
✨ Hình minh họa

Kết luận
WebApp Quản lý Tuyển Dụng không chỉ là phần mềm – đó là một nền tảng thông minh kết nối dữ liệu, con người và tốc độ.
Với sự kết hợp cùng Google Chat, mỗi thông tin tuyển dụng đều trở thành thông báo tức thì – hành động tức thì – kết quả tức thì.
“Một tin nhắn trên Chat,
Một quyết định được đưa ra,
Một nhân sự phù hợp được chọn đúng lúc.”







